Introduction
In the highly competitive real estate market, standing out online is not just an advantage; it's a necessity. Lofty is meticulously designed to elevate your real estate website's visibility, drive more traffic, and generate leads effectively. At Lofty, we understand that SEO is not a one-time task, but a continuous effort that requires a holistic approach. From the initial setup to ongoing optimization, this article outlines how Lofty supports your website's SEO journey.
Summary
- Setup and Initial Optimization
- Domain Connection
- Google Business Profile Integration
- Content Generation and Management
- Link Building and Social Proof
- Performance and Monitoring
Setup and Initial Optimization
SEO Set Up & Checklist
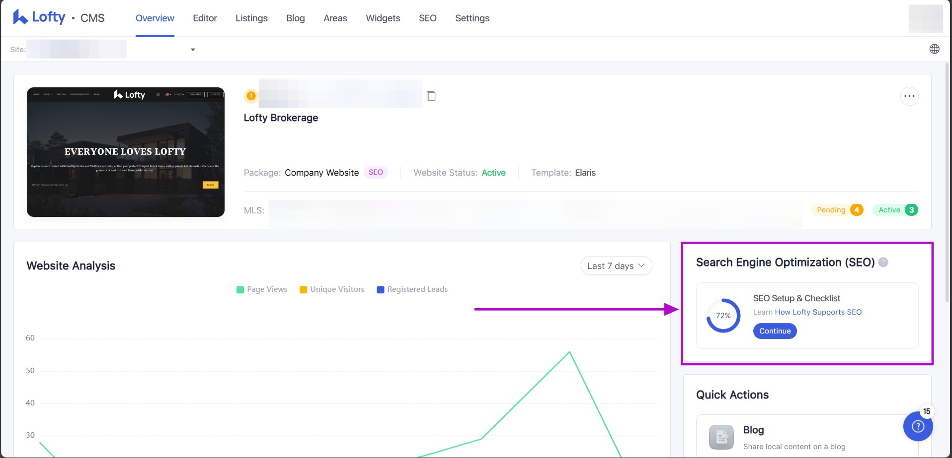
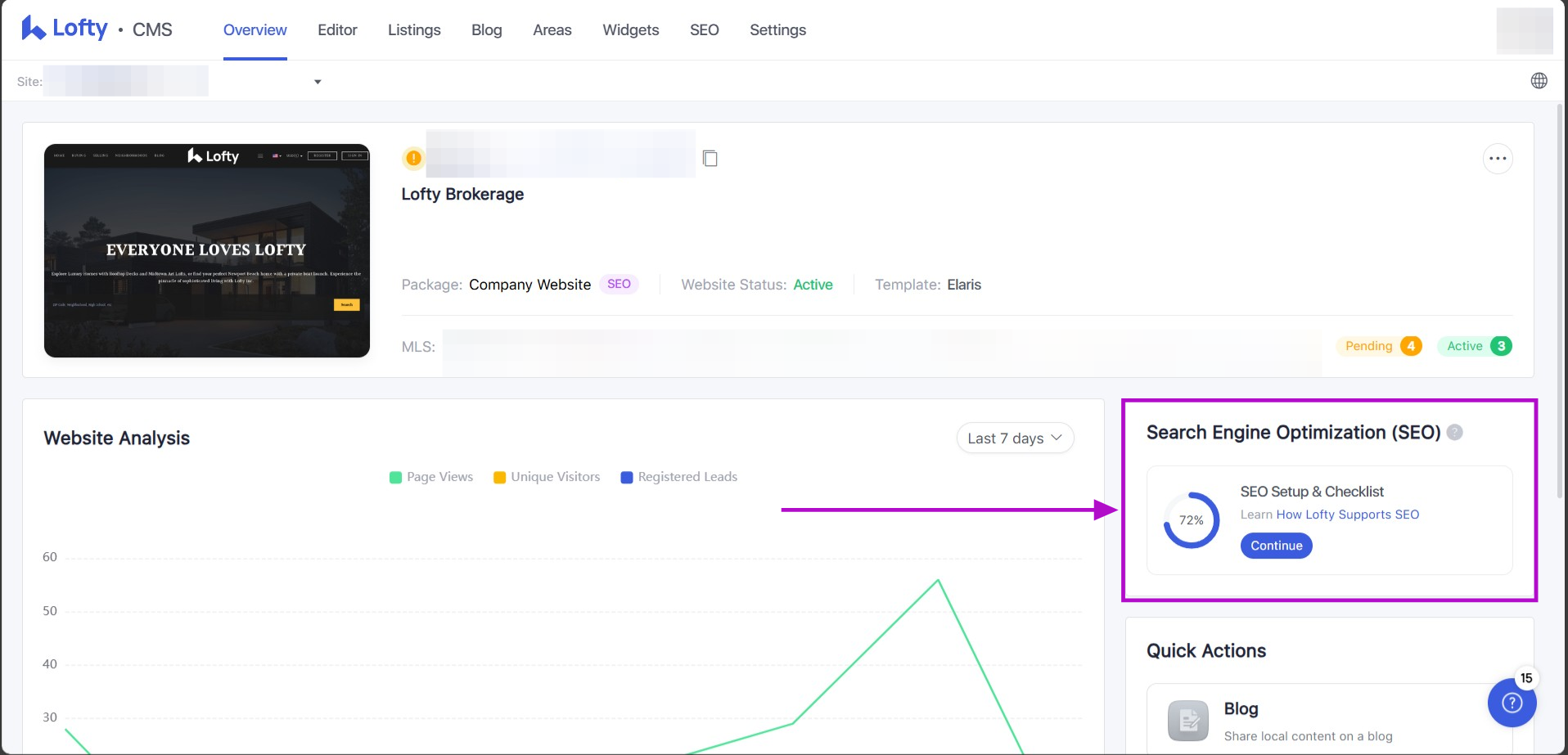
On the Overview page, click the SEO setup & checklist on the right-hand side of the page to complete your SEO tasks. Clicking "Continue" will take users to the SEO tab.
This section provides you with the opportunity to input critical information such as your business or brand name, specify your location, and select targeted, high-performing keywords relevant to your offerings. With advanced features like setting up a Google Business Profile, integrating a sitemap into Google Search Console, and conducting detailed on-page SEO assessments, Lofty offers all the essential tools to build a strong SEO foundation. We'd like to encourage you to explore these resources and start optimizing your site effectively for increased online visibility and traffic.
Please see our Help Center article on the SEO checklist here: SEO Checklist
Below are the new modules added to SEO to offer suggestions for sustained SEO growth.
- Share Your Social Posts:
-
- Click "Share Now" to be redirected to the Social Studio creation page.
-
Write Original Blogs:
- Click "Create Now" to be redirected to the Blog Editor page.
-
Add Backlinks:
- Click "Learn More" to access the Help Center document about backlinks.
-
Track Page Performance:
- Click "Test Now" to be redirected to the Google Page Speed Testing page.
Domain Connection
Navigate to your website and click the Settings tab. Select Basic Info > Domain to configure your website domain.
Establishing third-party domains that include relevant keywords or your brand name can positively impact your SEO. These domains can create additional entry points for users to find your content and services. However, it's important to ensure these domains are well-integrated into your main website to avoid fragmentation of SEO efforts.
Please see our domain configuration guide here: Domain Configuration Guide
Google Business Profile Integration
Navigate to your website and click the Settings tab. Select Tools > Integrations to connect your Google My Business account.
By connecting your Google Business Profile to Lofty, you can view your business information directly and monitor reviews all from one centralized dashboard.
Learn more about Lofty's integration with Google Business here: Google, Zillow, and RateMyAgent Reviews Integration
Content Generation and Management
Blog Editors
Lofty's blog editor is designed to enhance your real estate IDX website by providing tools for creating, categorizing, and styling blog posts. It includes advanced options for SEO and content scheduling, allowing for a dynamic approach to content management. The editor supports various content types such as text, images, videos, and even embedded source code, making it versatile for different kinds of posts. You can customize meta titles, descriptions, and keywords for each post, which is essential for optimizing search engine visibility. Additionally, the blog editor has a built-in RSS aggregator, enabling the integration of external blog feeds to keep your site's content fresh and updated.
Learn more about the Lofty blog editor here: Blog Page
Adding Featured Area Pages
Navigate to your website and click the Areas tab. Click the blue button +Add New Area/Neighborhood to add the cities and neighborhoods where you specialize.
Lofty's CMS provides a range of page templates, including ones specifically designed for adding featured areas on your website. These templates allow real estate agents to showcase specific neighborhoods or regions, enhancing the user experience and focusing on areas of interest. The process of adding these pages involves selecting the appropriate template and configuring various settings such as the page name, URL, and SEO elements. This feature is integral for agents looking to highlight key features and sell properties in specific locations. The CMS also allows for detailed customization of page content and layout, ensuring that each featured area page can be tailored to meet specific marketing and presentation needs.
These features combine to provide a robust platform for managing and optimizing real estate content, ensuring that agents can effectively target and engage their audience.
Learn how to add or edit your featured areas here: Add / Edit Featured Areas
Engaging with Listings Videos
Lofty provides an innovative feature for creating Auto-Generated Listing Videos, enhancing how real estate professionals can market properties. Select up to six (6) images from the listing to create a video. These videos can be customized with different templates and aspect ratios to optimize visibility across various social media platforms.
Lofty offers this capability directly from the Social Studio, which also allows you to schedule and manage posts. This feature is particularly valuable for engaging potential clients and increasing the visibility of listings online.
Collecting and Displaying Reviews
The Reviews Block is a dynamic tool that allows integration with various third-party review platforms like Google My Business, Zillow, and RateMyAgent. These integrations facilitate showcasing client testimonials directly on your site, which can be configured to display all or selected reviews from these services. You can edit the Reviews Block to determine which reviews are displayed and in what order. This is crucial for highlighting the most positive experiences on your site.
This feature is particularly useful not only for displaying positive feedback but also for enhancing SEO, as fresh, relevant content like customer reviews can improve search engine visibility.
For more detailed instructions and settings related to managing and displaying reviews on Lofty, including step-by-step guides on integrating reviews from Zillow, Google, and RateMyAgent, please refer to our Help Center articles here: Reviews Block and Google, Zillow, and RateMyAgent Reviews Integration.
Sharing Content Regularly
Navigate to the Marketing page and select Tools > Social Studio to access Lofty's Social Studio.
Social Studio offers comprehensive tools to streamline this process. Here's how it helps you manage and share your content consistently.
Content Scheduling and Management: Social Studio allows you to plan and schedule your social media posts in advance. This ensures that your content is distributed evenly over time, keeping your audience engaged without overwhelming them with too many updates at once. You can create a content calendar that outlines what and when to post, making it easier to manage your social media strategy systematically.
Post Creation and Customization: The platform provides a robust editor to create and customize your posts. You can include various types of media, such as images, videos, and links, to enhance the appeal of your posts. The editor supports different styles and formats, allowing you to tailor each post to suit the specific platform you are targeting.
Learn more about the Social Studio here: Social Studio
Link Building and Social Proof
Social Backlinks Generation
High-quality backlinks from reputable sites and social media platforms significantly enhance your domain authority. Engage with your community on social media, share valuable content, and participate in local events to build a robust backlink profile. Backlinks signal to search engines that your content is valuable and trustworthy, which can improve your rankings.
The Social Studio features are designed to seamlessly integrate your real estate website with various social platforms, facilitating efficient backlink generation. By connecting your Lofty account to your social media profiles, you can effortlessly share you content across multiple channels. This not only drives traffic to your site but also boosts your SEO through increased backlinks. The platform supports integration with major social networks, enabling automatic posting of new content and updates. This integration ensures that your audience on platforms like Facebook, Twitter, and LinkedIn stays informed and engaged, while also enhancing your site's visibility and credibility through consistent social signals.
Performance and Monitoring
Conducting Site Audits
Built-in audit tools: Conducting regular site audits is essential to maintaining a healthy and optimized website. Lofty's platform simplifies this process by offering built-in audit tools that analyze various aspects of your site, including page speed, mobile responsiveness, and SEO elements. These audits help identify areas that need improvement, such as broken links, missing meta descriptions, or slow-loading pages. Addressing these issues promptly can significantly enhance your site's performance and search engine visibility. Learn more about Lofty's SEO tools here: Search Engine Optimization (SEO) Tool
Utilizing Google Search Console (GSC): Integrating Google Search Console with your Lofty website allows you to monitor your site's presence in Google search results. For a comprehensive guide on SEO optimization and GSC integration, see SEO Optimization and Google Search Console Integration
Optimizing on-page elements: On-page optimization is a crucial aspect of SEO that involves fine-tuning individual pages to rank higher and earn more relevant traffic in search engines. Lofty provides an easy to use interface for optimizing key on-page elements such as titles, meta descriptions, headers, and image alt texts. By ensuring that each page is optimized with relevant keywords and compelling content, you can improve your site's SEO and provide a better user experience.
Technical Page Speed Improvements
Page speed is a vital factor in both user experience and SEO. Slow-loading pages can lead to higher bounce rates and lower search rankings. Test your website page speed here: PageSpeed Insight
Below is a comparison table highlighting the superior performance of Lofty websites in terms of page speed, compared to other products.
Home Page
| Lofty | Product 1 | Product 2 | Product 3 | Product 4 | Product 5 | Product 6 | |
| Performance | 99 | 84 | 54 | 62 | 30 | 57 | 57 |
| First Contentful Paint | 0.5s | 0.8s | 0.5s | 0.7s | 0.9s | 0.7s | 1.0s |
| Largest Contentful Paint | 0.6s | 1.1s | 1.3s | 1.7s | 4.0s | 0.7s | 2.4s |
| Total Blocking Time | 0ms | 250ms | 660ms | 1,140ms | 500ms | 290ms | 500ms |
| Cumulative Layout Shift | 0.001 | 0.001 | 0.243 | 0.005 | 0.032 | 0.001 | 0.02 |
| Speed Index | 0.7s | 1.4s | 1.5s | 2.6s | 3.5s | 3.4s | 2.5s |
Listing Search
| Lofty | Product 1 | Product 2 | Product 3 | Product 4 | Product 5 | Product 6 | |
| Performance | 95 | 45 | 36 | 65 | 60 | 39 | 67 |
| First Contentful Paint | 0.5s | 0.5s | 1.5s | 0.7s | 3.7s | 0.5s | 1.0s |
| Largest Contentful Paint | 0.9s | 3.4s | 3.4s | 1.4s | 7.9s | 2.9s | 2.9s |
| Total Blocking Time | 0ms | 2,360ms | 980ms | 750ms | 5,890ms | 780ms | 200ms |
| Cumulative Layout Shift | 0.005 | 0.006 | 0.151 | 0.039 | 0.041 | 0.151 | 0.001 |
| Speed Index | 1.0s | 4.6s | 3.4s | 2.4s | 7.5s | 3.2s | 4.4s |
Listing Detail
| Lofty | Product 1 | Product 2 | Product 3 | Product 4 | Product 5 | Product 6 | |
| Performance | 99 | 36 | 56 | 85 | 74 | 68 | 62 |
| First Contentful Paint | 0.5s | 0.8s | 0.5s | 2.6s | 0.9s | 0.5s | 1.1s |
| Largest Contentful Paint | 0.9s | 3.0s | 1.5s | 10.4s | 1.5s | 1.9s | 3.1s |
| Total Blocking Time | 0ms | 60ms | 790ms | 4,770ms | 750ms | 410ms | 130ms |
| Cumulative Layout Shift | 0.015 | 0 | 0.05 | 0.164 | 0.032 | 0.049 | 0.015 |
| Speed Index | 1.1s | 2.5s | 2.4s | 7.6s | 2.0s | 2.2s | 3.7s |
Questions?
If you have any questions regarding this topic or any others, please contact our Support Team via email at <support@lofty.com>, by phone at 1 (855) 981-7557, or by chat with us through your Lofty CRM.

Comments
0 comments
Please sign in to leave a comment.