Introduction
The SEO Tool now includes a powerful tool that allows you to directly assess the indexing performance of the pages on your Lofty build website. With this feature, you can easily identify areas for improvement in your website's search engine optimization (SEO) and make updates accordingly. This will ultimately help you acquire organic traffic and enhance the visibility of your website.
Note: The SEO Tool is not available for subdomain websites.
Summary
Key Benefits
- Easy Assessment: This feature enables you to conveniently analyze and understand how well each page is indexed by search engines, making it easier for you to identify any gaps or areas for improvement in your SEO strategy.
- Optimization Suggestions: Based on the assessment, the SEO Tool provides suggestions on how to optimize your pages for better search engine ranking. These suggestions are tailored specifically for each page, giving you actionable insights.
- Increased Organic Traffic: By implementing these optimization suggestions, you can enhance the visibility of your website in search engine results pages (SERPs), attracting more organic traffic and potential customers.
Getting Started
To use this feature, navigate to CMS -> Editor -> Select the Page -> SEO Tool
Before using the SEO tool, be sure to choose the page that you want to test. Next, input the keyword. If the page has a set keyword, the keyword will already be entered in the keyword field. Click Get Analysis to get the page's SEO report.
SEO Report Content
The SEO plugin was developed based on Yoast's open source code, so we only provide guidance for each test item. This guidance includes a link directly to the Yoast help center, which will provide detailed information on how to improve the SEO on your website.
SEO Analysis
The SEO Analysis tab guides the following aspects of your website:
- Subheading Length
- Title Length
- Description Length
- Text Length
- Text Images
- Internal Links
- Mobile Page Performance
- Desktop Page Performance
Keyword Relevance
The Keyword Relevance tab analyzes the keywords on the selected page and provides improvement suggestions for the following:
- Key Phrase Length
- Title Keyword
- Subheading Keyword
- Keyword Density
- Description Keyword
Select Click to improve to implement the suggestions.
Implementing Suggestions
After getting the report, it's time to implement the optimization suggestions provided by the plugin:
- Review each suggestion carefully and understand how it can improve your page's SEO.
- Make necessary changes accordingly, such as updating meta tags and optimizing content elements.
- Utilize the built-in tools (such as our blog or SEO settings) for assistance in implementing these changes effectively.
Please note that after making changes to your website's SEO, it may take some time for search engines to crawl and reindex your pages. The timing of these updates depends on Google's crawling schedule. To speed up the process, you can manually request re-indexing through Google Search Console.
SEO Checklist
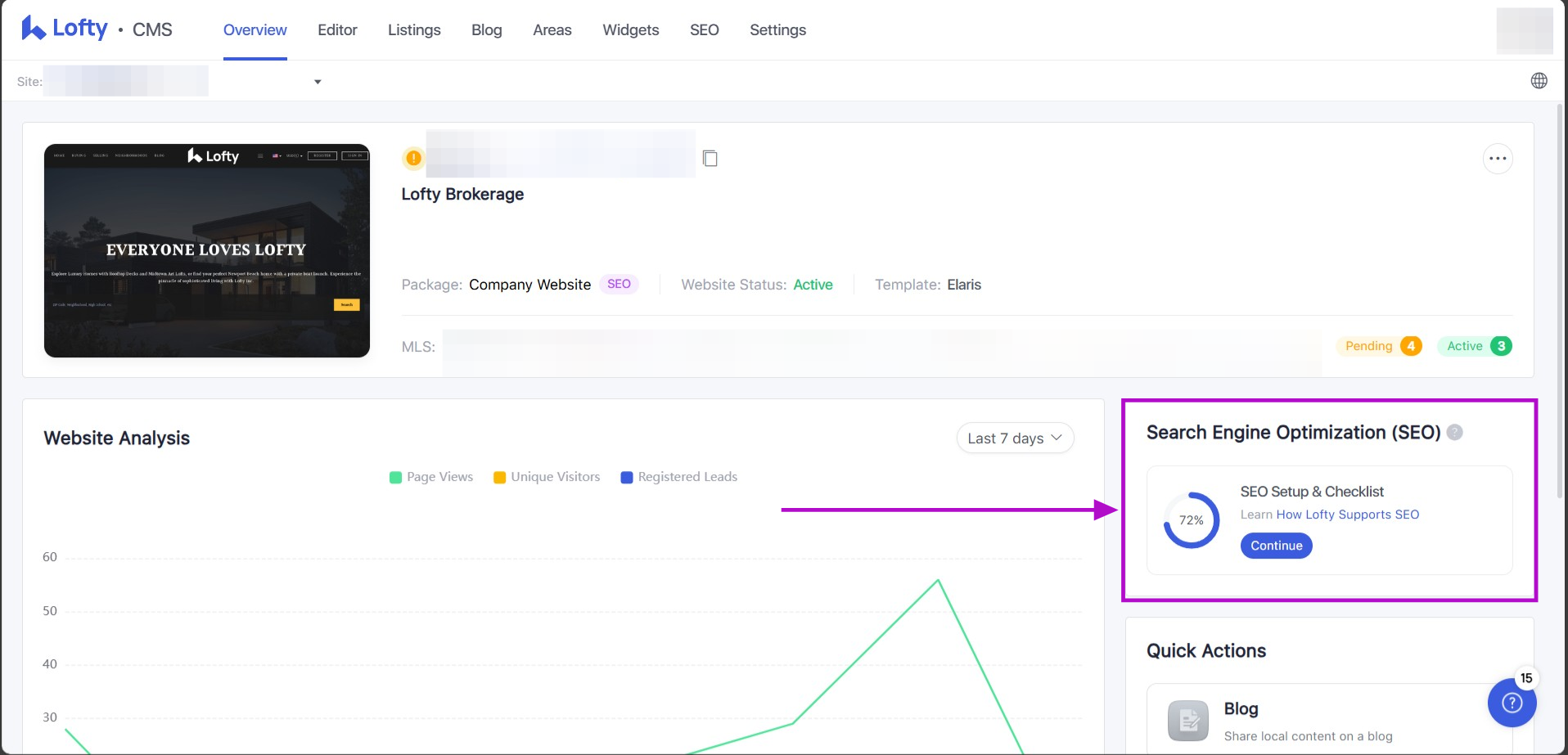
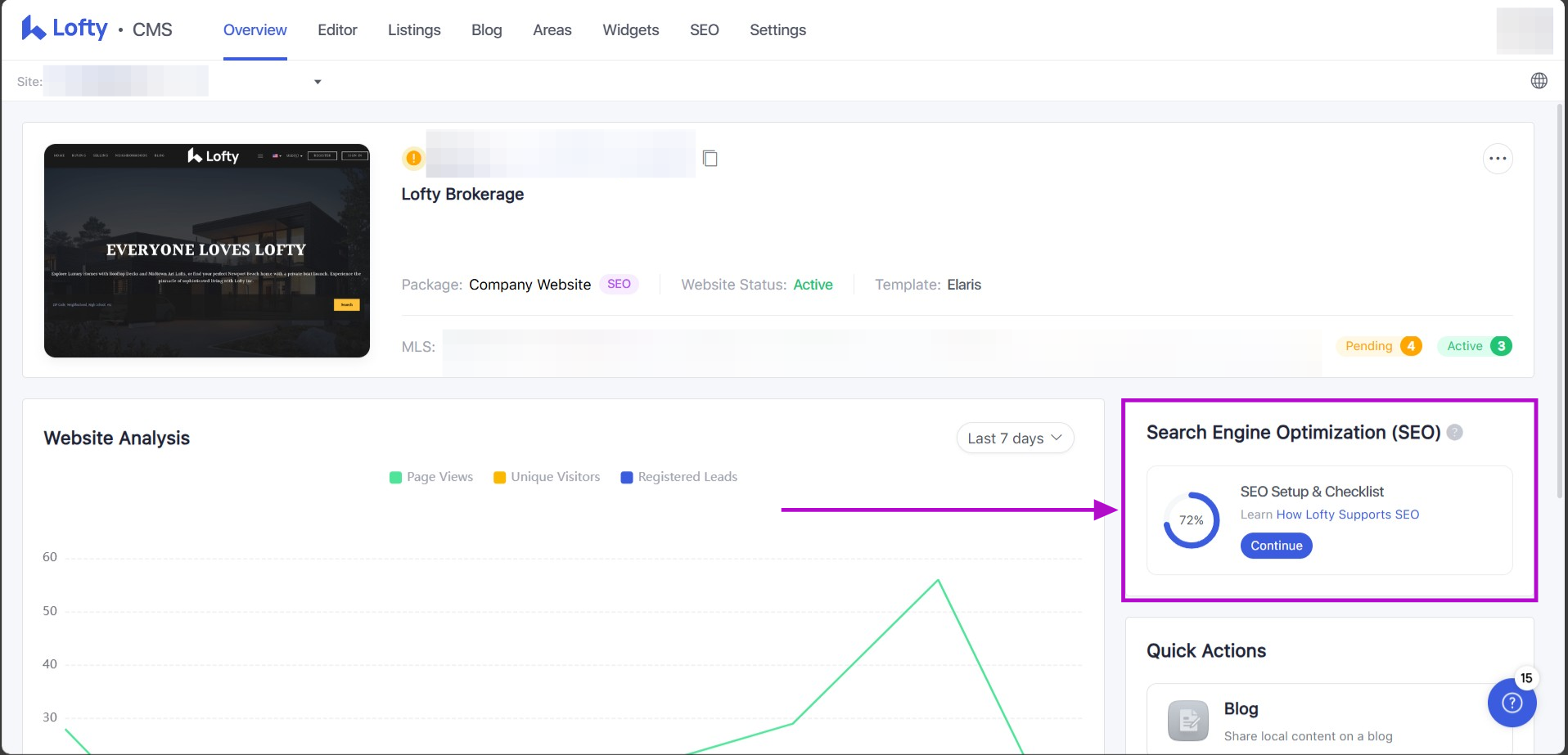
On the Overview page, click the SEO setup & checklist on the right-hand side of the page to complete your SEO tasks. Clicking "Continue" will take users to the SEO tab. Once the checklist is completed, this section will disappear from the Overview page, but you can still check the settings by clicking the SEO tab up on top.
Below are the new modules added to SEO to offer suggestions for sustained SEO growth.
-
Share Your Social Posts:
- Click "Share Now" to be redirected to the Social Studio creation page.
-
Write Original Blogs:
-
Click "Create Now" to be redirected to the Blog Editor page.
-
-
Add Backlinks:
-
Click "Learn More" to access the Help Center document about backlinks.
-
-
Track Page Performance:
-
Click "Test Now" to be redirected to the Google Page Speed Testing page.
-
Access Restrictions: This new module is only accessible to company websites(Growth group website), group websites(Basic group website), and team websites, Growth Agent website, same as the Page Report module above.
SEO Permission Overview
Questions?
If you have any questions regarding this topic or any others, please contact our Support Team via email at <support@lofty.com>, by phone at 1 (855) 981-7557, or by chat with us through your Lofty CRM.

Comments
0 comments
Please sign in to leave a comment.